AI-Powered Insights forSmarter Recruiting
Analyze your performance, uncover your potential, and connect with collegiate programs that match your athletic journey.
50 Free100 Free200 Free500 Free1650 Free100 Back200 Back100 Breast200 Breast100 Fly200 Fly200 IM400 IM50 Free100 Free200 Free500 Free1650 Free100 Back200 Back100 Breast200 Breast100 Fly200 Fly200 IM400 IM50 Free100 Free200 Free500 Free1650 Free100 Back200 Back100 Breast200 Breast100 Fly200 Fly200 IM400 IM50 Free100 Free200 Free500 Free1650 Free100 Back200 Back100 Breast200 Breast100 Fly200 Fly200 IM400 IM
PR Tracker
Record and monitor your personal records across different events.
PR Tracker
Record and monitor your personal records across different events.

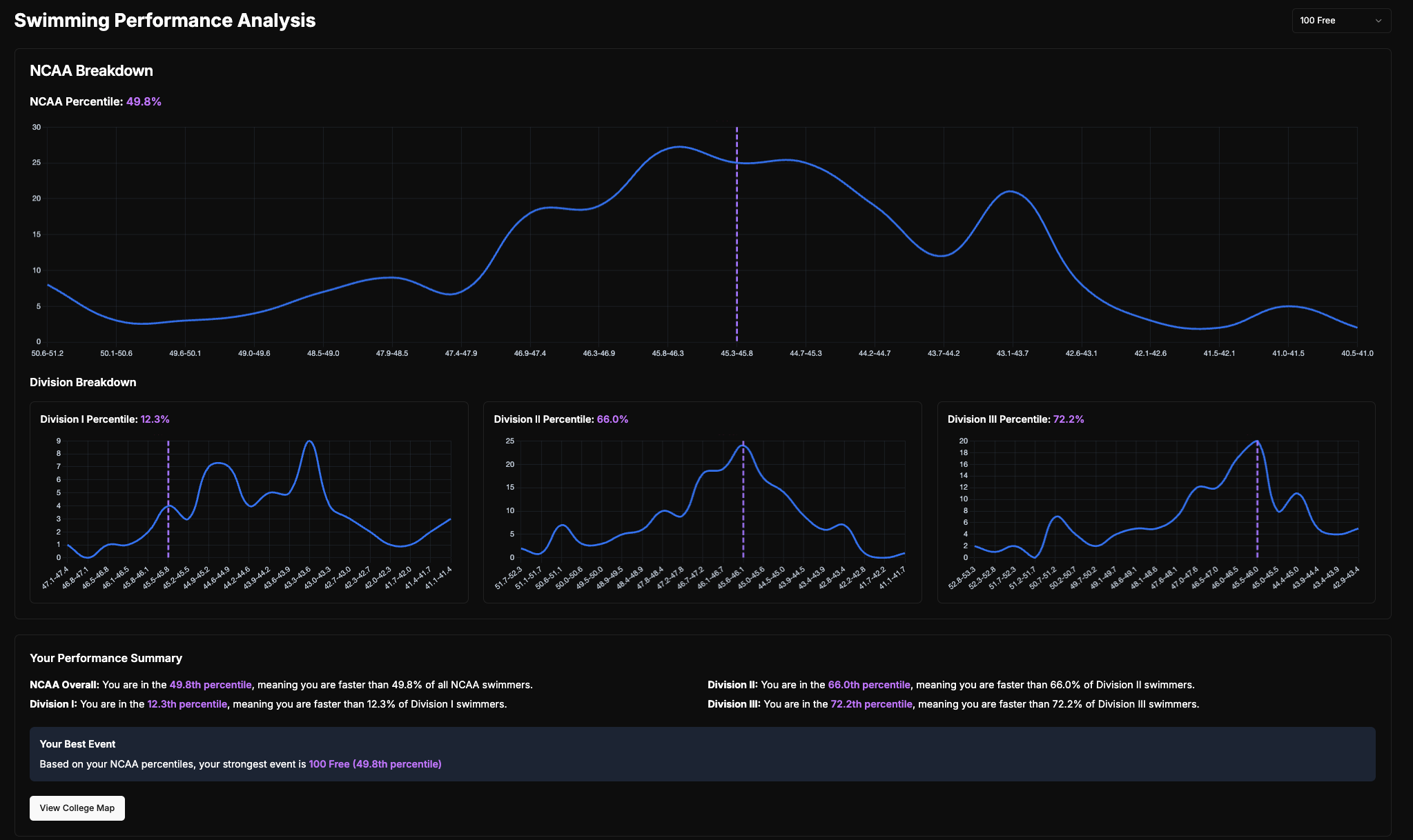
Performance Analytics
Visualize your progress, find your best event, and understand your likelihood of competing in each division.
Performance Analytics
Visualize your progress, find your best event, and understand your likelihood of competing in each division.

College Map
Explore colleges and their athletic programs across divisions.
College Map
Explore colleges and their athletic programs across divisions.
School Tracker
Manage your college contacts and application progress.
School Tracker
Manage your college contacts and application progress.